全球多服务器部署
设备全球分布
支持私有部署
及在线运维
可按需求
进行定制化开发
已通过认证
符合PCI DSS 4.0标准

在设备生命周期开始阶段,凤凰彩票的平台提供全面的数字化升级,并支持在线一站式自助运维服务。

借助供应商的全球设备掌控能力,赋能您的业务发展。

可在设备端轻松进行全球范围内的在线运维管理。

畅享对设备应用服务的无缝全球在线管理。

这一功能可削减超过 95% 的人力和运营成本,显著提升企业的运营效率。
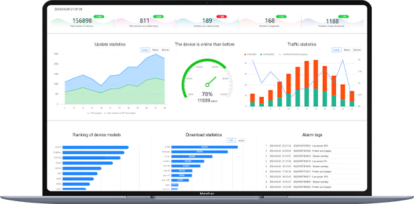
统计功能提供有关设备总数、新增设备、已激活设备的数据,同时包括升级统计数据和下载统计数据。
图表展示呈现了升级情况的可视化趋势、流量分析数据以及设备活跃程度。
排名告警功能提供设备型号的排名、告警日志,以及空中下载(OTA)升级和应用程序下载的排名信息。
